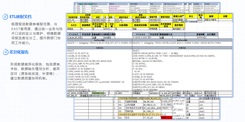
ksI0t  ff݇x3>D[jȒVgw# ~l `l06a1HD?eWݒ>_x3[WnكUYYUYYYYOjr\V kcE|?P~ r|S5"*/A(!cmM~dK͉#ٻ뙹fWfn)0T}+ےn1H'gszvzeN|-HOľ9i'#Glu{!}s S)7oƙ]) .dn -ѯU.?EnPmvd9Z@ C*2WG_u{}Rjs42^Z‘H/auLKil\(_ei%MG@HjgT,vK+|8!xfx]7u#|$Tj=KL}vM`&PhZ +mX8z8G`4; {@'&OBᑛBlNTWp2S+v3;43}0Y{J&ŞWئ-vY|3?"|* 6[<|QO _Tu ~UBvi_a-q Xouu}cm}}c}]Mc]k45a#_ƚjkzD?ht9 ]qm!u:lZ]MU]>[LsדU|!×~9Zu DUH*-~'fVQ_[8Yu%S 464Vsڇl7_"r=- ߰Z_Cw!_f/s1Oǫ9\T4*iǚOB:s g3 |Mf2~Ʈ W}&~N1W?rA0!BdWv$Psc']ޓcUU]9AhF"okw2|[~M3'djmWW]7͍g^} RZz\ɐb120t] Z+Ƶ¿ ۝y \Q-l%F;!]Fg?n{[S2Ŝ ʷ\'0ͳ2g.lesV2vHGX:v5 s;\a.q}i>f.{Nt <庠ҝ+GxX>+l8)(^i9m;~ǫџ^&t֋Bk*i 19qaScsLcBL\H|KB;-[Af@<>7t Sڳ±[:vc9a8 Ŭ ?P$Ur \(k@C%0UTOa 0>1"7(` A׿yG, RJhqȃ-%&9ZS+CbeluM\"lcSᶰ  &eNZVL f>:])h9dҭZ[T' 5ocaκc|;G&7a>B=@p:$1xbP%4x,\ꔱp6W\;" ۛA4XqtHrrC CN< phSWnѺ~ZujtX/|bn?ًv̭. bIip!3D4BΏR04b@玶:]s9]V~txMxu{ rιBa>A^Ue,*A1H%Ż7\/ ~jbd3>d! +ЮO2&? PG-iQH/e[cp,'ĴLZ-@*~=\|4+]qϵ՟ӉqX6y#pv$m sIn ]#A.Hs$e@+4CYM;tӽRE(5d%[DH uغ:\'}h #D$O:DNN@-p*:BU)h/3`I]708(s;#o=mvqu).BGT׃h  S0c F ۯ;lqmà1ً[oűnˎ[ێndOg "1n4PA3ka [{ bcqB0! 쵐w>~b_0YFO )|>;J>M?Qz)v͊b2A7SyEt!+V(hu*&ѳn"@"x%/ \MEtw8YDtTZX}ih@N,xӗ09J\qKѮ gbqQ$@Qy_: sAŵF]W[(F'mP\yuA ii.83G"f(膳2[ awf|Gy HLL'>-T\62Ea>`-}_R1+OlDztSFd8Cc]%!`"zeQF6J3\U*aX<o6sDB}}9WđIiW#:'fQR0J-5!ԛAC Ɗo*t@{[^:Y=o}-t4&z(]\zH|N\MB]5aN'dٌ69GDo7='/fD!ūؗhK[ I=wP~ҡo{\ z<Ms2;!}?RjkjsO`,  B_|{pGӧgj᫽>;Z56pu|MMg.7GFC-@rE _C֍ANmɬ6IjˆX"w5iv!=3Y}.1F;I/#]\\9f>Xan?r\Č YO? S rհPoPPȳ>0گsB4N>v!+@6e⫚~~rCuI8K4vlSEBh{YJ/ k&;G  i.Rz˨NI7 c75PaYB *rVHmCɇQgxjwZLкw68s$j^q6@9zޤ/ޣ}*UZD17=Bc50=wlsȠr3Y 3S2z؆І?ɹ[zLYе,$#YF c}VRbU% s:1+o/I3BJ \naDnfe-]A=R}8 o;"-R%ɀ_Py#nq_ /h(%_do1.=XNCI G6b j+~k3Uw 3<+,:6^z:fՆ pG!5ɫ=ls#_ƚԇ>T?}7\Ok>#!h"ϙ4{2Ǵwdo6͂cٗEzKXA2@eU}қ)'e{Sr0OŴE#|RS6ٝ\?ѯ}Uͥ' 2;0-fU}N3G~6+Ɓ] ߒ5^wJT))"0ҪaVJĔ*/_](_X |_ 5Wi\M.g){w7Johc~W-ﺥć,E@ Ag:7RO65)/ZIQXRfDXQv2;Pw'/n|k^mx.h s +a:RJKZ cljƗA{}O[&פ-zԭS#GHH#ӭF/*1pfAWGJ] N!7;"L֋ۧZ&vi~H!3J6΁,}Hˆ=.: lZRg|D9ղo)qK<{j?GIE꥿յD{}YnfϊS{NIop&cVUTcq LcƨVKS4U#\,OH寽o h+F9WVMN[rSM]2t&T_`%OcinWҨXyVIK&rmGU@x\E] L aPKj5N\xfd9N\d L`;T0=ha&]i7d9 ? JϤ-h!pfrG6:t^"6d֠Ls27=J\ܙD !uHl$-TI%Fi\YzFQhUJv-|^gq+-r]bkJʥ"wPvKOzTa>=_6bYz4zٝ۩^:XBhV0ލba7׷> DSdž/򾸵Nxo&뙽Yr]/Β N)R%nbo<37|DT%v沸w$-!(wŝy\_vnI^9E[lilboK(LS\GMH3=Ug'o'+,LIwԊ8b8'x^S;3nO֠":?Q l O.(F&,47;=w(%'R |/,@[uI1 fZ*f)d6dwoo *ZQ>h&wwiefJz7Y"EMlmjgO\f69~ڜ9"!ɜd$DFBnH3 | lGuonJRO6#)Ɏ;i4dn KV3JO2@gmO>lj@jت l!\;i-Iv6`w7rhDD/ P$lmaonA&?fֵv&.S \3T6pCBcf8vv}B~}nݴ +@̀88M˃>֏xg8 ^ G^p&! &rॅ%@lA#1&1iPW7UbPgb39J3]D|ӥBRz_=G6G'FY fK!HLtyR"U+2$vA柧H(QIK.]7O:0tD ax遂-C, .;ߝY~^RQJJq9:ܣyitX?=Z '<5 4%GTmܙv}:}0fF`0(,eazM\ f2ĵr-L Ce /~fe>{GM ?.|(NOe\!U PqϺT` 3 :7_:XR:Rp8v.Z&`٩#\ B%&L@;٩%iqLT `]rMoPrHdj׷^v=JIӸ›#-\yu+H'ΧўAd9c8h4MB3GAS(6B_LMddchJJlBѧ[[&t4I7g7B&x3)%LQnw!Rh" 4X!Afd7):Hhcby|UC0e R;4m<xE`GPz( s! ЋG #٢f  o 4 "ƭt:@DLJ.mki'8+ 0'~J60 >i=-#&@̤Ұ jEA"(Hb?@0:81s/jJia7GyFOY=m qwDki/|FK)[+&xJ9: (BOȜ0),LJa86'F7h8"6_|=9_Lb@Lz JNkf=:S08SąNVb0(I%¿&la!s.! Cx ܭ`Ν651HQt3GgZ@U|Mb !S409#  *vѱi&tyE DɚN{kUS<Ŏ X2Lٶd/5X@$1|^۪tџO/|J0zQ=xq|"T&zXvRaTb;LB.+V3k@j\2f铽JYQ$,?@G7)C냅Y,-AG! ajpd' 8\WbW`5U56zMO΄CL+42P fM& |O'9t1H{[\qBeLȘ"+ǢTl ]wwX[S]mD :03 j+Rnū3Clr\E65]!U`pO`'AaZr4ׇ}oX{[xϊQ<1j>^GcWYɶY!J|v1y*{o YəkRIdiT}ߚԵڣ[ g_ާ7dbsCô1,.kj)+Y<)%0"K÷7qe]LL҈2Z0"EA7 Հnv;yWLkcӍM;' -;%U4)#$νNXIMIDs4ZW+#[((X MCT&f5X#]Q1." A 1 [ CHw_~cT)4M1b4t2~9 VSۯկ,2G82 Ss+cR vI3$ٖԐ ңrQ@m:$ i] ٗ*@N*HwtZCd U#$t "-΂Bk{`IC[NJ0vԋF)j4qVϑw+R_񜒣|`Wp" jG9nªCM;ĵ¥{Qm$T}yC+ƬO>ʬm}T#c| $~0ez{qc\v^u{dԯ.Ѵx.{ 1_ottĐ!%Fٮ'퇙5ޓ W+> ziZۀF$J_bϸzW7R~D~) B":N7'ߡ!9*W"O|`6L-K;+g(zvyz=aEv2I0=6?q3\K,W|W5.R@pftP[}>gknl" ³}aSEvsTl6ff<( KM͂gﮓ5ؕ[2u4p~y`ף.}itB/mȴo9d4霡a_,s8 r6 |\M &6`dwaU`9k[(=fsd1;Nn{-ƒTѨ)]@|/褞wfl,s<@G"OuZwRs09HbbBZĘ5Z<y+u%siA??@m"peQa^U\2^퍁05&; / N;=Ȥ6ڟܱ#= $[W4:f,`Aq>G|)Av֓.s'ᄠA,foKK&~uFJ6>DfdJ0_R<w u{-{tZ(9}gM8tJi%-P[z1Ԝ^jo^Eӗq8~&/^|g2+%6w:<|CCW4~ۧi!ifN͛Hc-)DeR![55^@&4שm2g-uy_ۨڍ6bH[lѴyb1śCmqCOD ,'7 8(Q=tI7ǀ=i pR~+3:QM>{g2¶9}>rJv&i&2 "n*"FЊ!:AMZFP-jд84p8Wxjggp ekN qF0h zyB D75 ~?<H Mʓˬ-#1l,k'V7 C.Bf=oSQ %Kkŭ욅.Sʸ_ϑ2">ҕJh(W"Ja^|@h7GLbq_juoL +o|<38'4H)3;fH![ Ү w|]wfehKxLd)2k`y$U̩M mfb\ڮ_ UhnݟT[bUq$01r^PJ8y#U hFw$VildjktRE y%>҄'{2sKzacr2:AbTTE> O.D EٌnKjL; yMmSGEjA\$R؞*j<)"Ɛ(n9'hWm7F7:~JMs}C~'j=Pˍch̰[PHASgs/ы=>=b >&l3OenkBl"m7c*HӰWE',6 TsUS,y*KY&gI/)ج:>mak#NT?\Zvo0+k9'h*,LtLʊE]oU6ԾޚDWwbû%>j{]ELRTGhU c#рZ|wkキh Lq-Bri>3FHUexW\ )Ct,Z /GXGoE>@dhlRuW,\lT6~-ֽX"[/LD[5lQ'kSlbZl-*I2l|d+.Vl<2ʬ[lSU U)nKN[ѡ.C ;*֍BSŖ!keRHV8nC,LZϛMe3&Y;,X&OŊQf(@!Qj)VR $)\*grZ9K\NgNUb)r4KeK-; ho6F,=Rl5Y'V_8@ҋwΝ@I!\5^!#Ea yH2ouc1IrKMm4Z{;`ִ?.Qoui U]5ךN?z])ѠJ#Tpd {sMpHjD:[eT4Oa"zN!Df 1@mALI"3#LH'TB;hlaг)X  .f>G Y MGM +oɹD)Ql,vAC|9#N% EôGE9*C8j"UB#cJU}{=OSY2Єm~ U%pPChkˊXdR $I @|(hM3tA~da)l(}288} ~Ou]lj:p;vȘb-j;QP.mGv0,H(21ZG#^ayfK="GSq:_&#A;IHRp ڞK5PD Ǹ${1KӜ/f9^6,K^ Yb`3#,|># ak`iM|4 ^7𿎎 (xxPhxlN'9]|bcs,?ϲ)OLI2",Ōq#' rE@SU4mdW vPЧ_YeHe5Ͳ]p?96,yrA\GlZ G|:ٳ=KJ.絀6̲Afv_ђ>qLh0!h_iBNn8 'ĕpq$5^ !Vj>pw7KCRNK0^JcHE)b/5&Nh>I팊n\y/_BC]wݴmEu.!Ʒ,|n:OV5,^ucaj}kYK&w1pkp8 r4|h-Eln0ލָ85!q%i?^0,eV3zrE2 CAttl8xck"^PܜsD@.qDv7t-A~ tۅ`cf7 Q #S]孮ѳszT2a,MtsNy *g^EѰY o+uQ;RUx1Y[ f`#7Ui V>^Z^;/h꭮۪͉\/}xf|ٵXfyXְfm-]+ĬNaڈg_0d6H1;|.Vkv Ęody}rwl03$QU| rr*Fz{JrD}oC }ZJlÿ*pE?~T b1Atd'*<@M_c{%(A?k%2Il,7 dj_5q&36 Q gZO-loVKsm5gzj:}s^uW[!hڣ/E]7/'2VS\V+$A/cp[-$=f!~C4$>{(.L'F?TfA*1Muf&v%3;ôn 7ލMo[EgLFd?) ?ӓOS\`A? TORZeRAh~ F4gjQݽT"!n,NYMb9Pwfe77(m+Y4a3BylveKC)ij=9!ݿ *Ov/x`=[֬JtQ"LR;3پ#IFFO@(KF9dE)Ek)>qi`Ͳs/ 2G.a%;$>S3j7GDzbLwnE]Ho'3{@bϒ`q1k~ BD`,˚ʇqOw@"zu`,޹8LHy:̲Q&!e1P(ŏ۠+벟☀:CWR|%v*v!:Oq)B3qHDͩ38ySf7#تHU=ğ:|ˇI!q޿-;މ_d.pzyrzq~U!#wmBaBM1¥qXfeFfLPR{٤ hćj; xwA7HF=o)T@ 49th>y+S?eqz"GgkrtθƋDnXc^e_RދboPc7EukvmmX<`fՃAN+ Q=3 .EDo)ڵo.R*QyJ7\S*4efdк :frI*="gʕFŭ%vBǴe.=;RTM.T/XBe'ıנ1P PϾn{6v hr!8'YRNBsG|84L>% {mܹ3=˖Kkn97KuD^gbw%]SS9.^v503;R/Y%.2(1f@-qz m~s:BRFh Tc6dTƣQQǞX~aj tg(VMϭrܖHqm,RٙG5 {Y.rӳ/ߩ[fc){k);$N'0Ml7> "0# "KGHVFޤ7ҭUcb0c Yݢ~EZib+U"r;ZeX56&:Df^7ҜN'Z.fn3PuY΁ u t5BjX+?O'vTeDmI,MEQkO˙*5u]”jFl_Qk"gru=:/c=ղV@~/<;/WC 9aΪF8{|*݋N?- m7K6ɉUm LR1scB\"0D lVڂm6+׽3L7}RWzL5i!+R#\D 4!RXMߖFN{*{+ά쁜|c!1 Q>u!xSC aFa тbN ƙ%U6Oܲꗱdŧis٫zzҾ+V*-&kxɻb."NzGmL_( 1>.CaMv,ƭ@y*Y-6 (YK jgmܕ|7&*̚92/YKc獬TF_̤ DI+1N ~ߥ{RC԰_INXivDiAzi#k91*83}B2aS02VЯr B&*|-?qCI61eeDI6>6)qsE|!枚Z뾪(=7{S+ cS}; 0 'V؁@< |tKf.(wڍL"78#I5^qlA;ŕhV7TT{O48kÁ 4M'&=j,tv : GP@XQ 6Q æJ[W>|bvu`fu-,Κ,鲶vG boC(n , EBVb` obZy[Z2xQZcrʾvaSa[#dEؚAUZr l)M 򻈕IE;5eѺw\MJT},>[.fq͡F#6;#hZbv2uY2u1/AYDYwxj>e +wݠ ,[BVDut1I^G_5G@k]FA#ac/YsxĊ80B='~~0!Kc.P(+Ò>مdŜ(~aF<{]ċ3#rwF{װ;"-uޯɭYrD]{BŚs|>ku5gKC]KCC'班uQ))qSF înti\pNF*G >0~uPᅾYФždfoZYȦ==j*3xƁ#cgx/r|w:\ڞH?Kd#*ݯ"Q̬,8~0K7 Yݠqeher3Ŗ/(w'#1F7Ӛ~t>F#״}oG)!caϟR+M8\~i8n+YX =T@lJxo\ߡRM*RReAЭ7O#KмYF9%bu~aXOV!/Fgxxgֳ,:҄?v"Y7p'C1#O.LI?U)ȓjujԍa_FX(QW!31NΜ&#MUuU4/TMU: #>飬04*59خ 񞮯i8[j5-3uujN`0Qs[_*AA1J_b%迧Fɼ-":\?:cWjk|$ xu}M@83)C;|sqot;2 5(d= /)+|ȿ