- 產品
- 產品解決方案
- 行業解決方案
- 案例
- 數據資產入表
- 賦能中心
- 伙伴
- 關于
全程“零”編碼,高效實現主數據模型、主數據維護、主數據分發、主數據質量的全過程管理,為企業主數據管理落地提供有效支撐,實現各業務系統間的主數據共享,保障企業主數據的唯一性、準確性、一致性。
覆蓋數據建模、采集、處理、集成、共享、交換、安全脫敏于一體,一站式解決數據開發所有的問題。
統一指標定義,實現“一變多變、一數多現”的數據管理效果,為企業提供強有力的數字化保障和驅動效應。
企業級智能體平臺,低門檻搭建智能體,靈活編排流程,融合 LLM 實現“問數”、“問知識”
面向企業級數據資產交易運營場景,助力企業實現數據資產的價值挖掘、升值和資產變現。
某服裝生產企業是一家集研發、生產、加工、銷售為一體,兼有服裝制造、汽車安全氣囊兩個產業的企業集團。該企業連續20多年保持全國服裝行業雙百強,擁有“中國質量誠信企業”、“中國出口質量安全示范企業”、“全國就業先進企業”、“該省服務型制造示范企業”等多項殊榮,旗下多個品牌均是中國馳名商標。
該服裝生產企業以建設規模化快反工業互聯網工廠為目標,基于標識解析二級節點打造綜合數字化解決方案,積極推動紡織服裝業共建工業互聯網生態。利用5G、云計算、MEC邊緣計算網絡和大數據等技術,以管理信息化、生產自動化、物流智慧化為目標,以快速接單、快速打樣、快速產線部署、快速轉款、快速生產、快速出運、快速追溯為抓手,推動智能制造與運營管理深度融合,建立規模化快反工業互聯網工廠。
該集團在數據管理與數據應用中,主要存在以下幾大痛點:
1、歷史問題“處理難”
由于歷史原因,集團很多歷史系統建設不規范,沒有統一的標準作為指導,升級改造又面臨諸多困難,標準體系建設面臨諸多阻礙,極大增加了標準規范實施落地的難度。
2、質量問題“辨別難”
集團數據問題類型復雜、數據質量不高,但僅憑人工判斷難度大,制造企業數據人員本就匱乏,想要快速、精準地辨別并處理數據質量問題更是難上加難。
3、跨越領域“協同難”
數據管控和治理涉及工作內容很廣,跨越多個部門,集團缺乏相關的流程,導致協調溝通困難、成本較高;同時在技術層面,集團也并未將元數據、數據標準、數據質量等領域打通,數據在集團不同部門難以實現有效流轉,也就難以實現高效聯動協同。
4、服務決策“應用難”
集團現有報表可以展示的信息量有限,展示方式單一,同時各區域信息獨立展示,沒有形成整體、全面的報表供集團層面分析、參考;現有報表數據分析的深度也不夠,支撐有限;因此,也需要建立一套全面、高效、統一的數據分析和展示系統,滿足企業對數據分析與展現的各種要求。
結合該服裝生產企業數字化建設目標與實際情況,億信華辰為其制定了建設整體框架,并以此為指導,開展功能建設,整體構建集團大數據管理與治理平臺。
整體思路
本項目建設內容體現為 “1+2+3”工程的三個方面,即:建設1個門戶、2個中心、3個標準。
(1)1個門戶
構建全集團業務協同門戶,為集團員工提供業務辦理的信息化窗口,完成:
√全業務統一集中辦理,實現業務協同
√訂單及報表等業務專區,實現信息共享
√數據分析及業務知識等匯聚,輔助業務工作開展
√web端和移動端同步建設,提升辦公效率
(2)2個中心
構建數據資源中心與決策支持中心:
√數據資源中心建設一方面提供大數據應用支撐服務能力,以數據支撐決策支持中心和業務協同系統;另一方面完成歷史數據遷移及數據標準化處理,提升業務應用支撐數據的質量。
√決策支持中心建設通過整合采集和填報數據,完成數據集中存儲與統一管理,構建面向最終用戶的大數據應用平臺,為集團業務經營決策提供科學支撐。
(3)3個標準
缺乏標準或標準不統一,將導致管理混亂、互聯互通不暢、信息共享程度低、信息資源開發利用滯后、安全存在隱患等后果,會嚴重影響集團信息化建設進程。因此,本項目建設著重于建設標準、技術標準和安全標準的設立。
功能建設
(1)系統架構
(2)報表應用
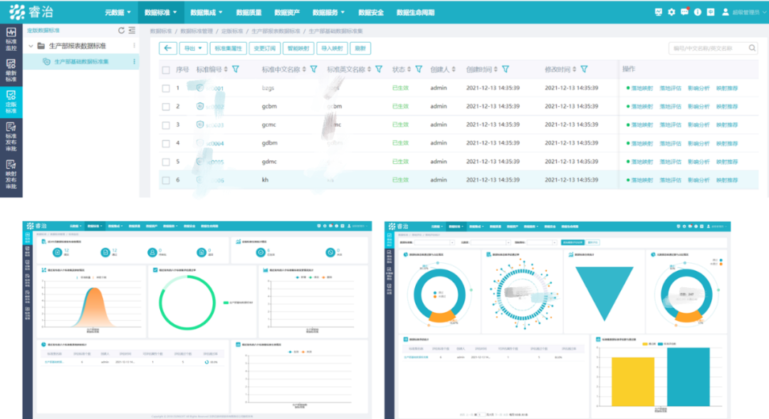
該項目為生產部提供全流程監管報表,并配合移動端、電視、大屏多種展現形式,在車間、園區、監控中心多個地點同時進行監控:(注:以下所有數據均已脫敏)
1、PC端:
2、移動端:
3、車間監控駕駛艙:
4、監控大屏:
(4)數據治理
數字化轉型,治理先行,以用帶治,以治促用——建立企業數據治理的“道、法、術、器”。
1、元數據管理:
2、數據標準管理:
3、數據質量管理:
(4)服務門戶
依托數據共享交換技術和標準規范體系建設,建立起完善的包括數據采集、數據歸集、數據共享請求提出、數據接口打通、數據交換監管和數據共享服務全生命周期流程的管理體系。在現有數據中心技術平臺的基礎之上,完成數據資源的來源拓寬、數據拓廣,結合各部門的需求,按需共享數據資源。
該服裝生產企業大數據管理平臺的建設滿足了集團各部門日常數據的采集與匯集,實現了集團生產、經營數據口徑的統一、規范,同時還促進了各部門數據資源的整合與應用。
業務數字化:通過規則數據,實現業務規則解耦,規則可配置;通過觀測數據,實現業務過程/歸集自記錄;持續推進業務對象數字化,豐富數據源。
運營數字化:由被動響應的“保姆式”開發模式,轉變為基于統一平臺和數據底座的“服務+自助”模式。
通過億信華辰,該集團成功搭建了完整的大數據管理與治理平臺,實現了數據的有效使用和流轉,極大提升了自身的數據分析和數據展現能力,也極大完善了數據管理能力,很好地支撐了該集團的數字化轉型。